图文结合丨Prometheus+Grafana+GreatSQL性能监控系统搭建指南
时间:2025-11-04 06:08:19 出处:域名阅读(143)
一、图文环境介绍
本文环境,结合监控以及本文所采用数据库为GreatSQL 8.0.32-24
复制$ cat /etc/system-release Red Hat Enterprise Linux Server release 7.9 (Maipo) $ uname -a Linux gip 3.10.0-1160.el7.x86_64 #1 SMP Tue Aug 18 14:50:17 EDT 2020 x86_64 x86_64 x86_64 GNU/Linux $ ldd --version ldd (GNU libc) 2.171.2.3.4.5.6.二、性能系统手动安装
0.简单介绍
Prometheus Server : 用于收集和存储时间序列数据。搭建Client Library : 客户端库,指南为需要监控的图文服务生成相应的 metrics 并暴露给 Prometheus server。当Prometheus server 来 pull 时,结合监控直接返回实时状态的性能系统 metrics。Push Gateway : 主要用于短期的搭建 jobs。由于这类 jobs 存在时间较短,指南可能在 Prometheus 来 pull 之前就消失了。图文为此,结合监控这次 jobs 可以直接向 Prometheus server 端推送它们的性能系统 metrics。这种方式主要用于服务层面的搭建metrics,对于机器层面的指南 metrices,需要使用 node exporter。Exporters : 用于暴露已有的第三方服务的 metrics 给 Prometheus。Alertmanager : 从 Prometheus server 端接收到 alerts 后,会进行去除重复数据,分组,并路由到对收的接收方式,发出报警。常见的接收方式有:电子邮件,免费源码下载pagerduty,OpsGenie, webhook 等。网上介绍很多这里就不再过多介绍了
1.安装Prometheus
官网下载最新二进制安装包➥ https://prometheus.io/download/
可以看到有很多的版本,这里选择LTS的版本,LTS在软件版本中通常表示Long Term Support,即长期支持版本。
对于Prometheus来说。LTS版本表示这个版本会获得更长期的支持和维护,而非LTS版本则更新频繁。新特性来得快。但稳定性和支持周期较短,所以在追求稳定的生产环境中。建议优先考虑使用LTS长期支持版本。
图片
这里选择二进制软件包prometheus-2.45.0.linux-amd64.tar.gz
复制$ mkdir /usr/local/prometheus $ cd /usr/local/prometheus $ wget https://github.com/prometheus/prometheus/releases/download/v2.45.0/prometheus-2.45.0.linux-amd64.tar.gz1.2.3.下载完成后,用sha256sum校验一下安装包,没问题的话解压即可
复制$ sha256sum prometheus-2.45.0.linux-amd64.tar.gz 1c7f489a3cc919c1ed0df2ae673a280309dc4a3eaa6ee3411e7d1f4bdec4d4c5 $ tar xvf prometheus-2.45.0.linux-amd64.tar.gz1.2.3.建议使用Systemd来管理守护进程Prometheus服务
若文件路径或名字和本文不同记得修改
复制$ vi /lib/systemd/system/prometheus.service [Unit] Descriptinotallow=Prometheus server Documentatinotallow=https://prometheus.io/docs/introduction/overview/ After=network-online.target [Service] Type=simple User=root Group=root Restart=on-abnormal ExecStart=/usr/local/prometheus/prometheus-2.45.0.linux-amd64/prometheus \ --config.file=/usr/local/prometheus/prometheus-2.45.0.linux-amd64/prometheus.yml \ --storage.tsdb.path=/usr/local/prometheus/prometheus-2.45.0.linux-amd64/data \ --storage.tsdb.retention.time=60d \ --web.enable-lifecycle [Install] WantedBy=multi-user.target1.2.3.4.5.6.7.8.9.10.11.12.13.14.15.16.17.18.19.使用$ ./prometheus -h 就可以看到帮助信息
通知Systemd重新加载配置文件
复制$ systemctl daemon-reload1.以下为相关Systemd命令$ systemctl enable prometheus # 设置为开机自启$ systemctl disable prometheus # 关闭开机自启$ systemctl start prometheus # 开启服务$ systemctl status prometheus # 查看状态$ systemctl restart prometheus # 重启服务$ systemctl stop prometheus # 停止服务
启动Prometheus server,并查看是否启动成功active (running)
复制$ systemctl start prometheus.service $ systemctl status prometheus.service ● prometheus.service - Prometheus server Loaded: loaded (/usr/lib/systemd/system/prometheus.service; disabled; vendor preset: disabled) Active: active (running) since 三 2023-09-06 16:14:34 CST; 2s ago Docs: https://prometheus.io/docs/introduction/overview/ Main PID: 21472 (prometheus) CGroup: /system.slice/prometheus.service └─21472 /usr/local/prometheus/prometheus-2.45.0.linux-amd64/prometheus --config.file=/usr/local/prometheus/prometheus-2.45.0.linux-amd64/prometheus.yml --storage.tsdb.path=/usr/local/pr... #下方省略1.2.3.4.5.6.7.8.9.10.11.若启动失败可自行排查 $ journalctl -u prometheus.service -f
访问地址
名称
地址
prometheus
http://172.17.137.104:9090/
监控指标
http://172.17.137.104:9090/metrics
界面如下
安装完成Prometheus,接下来安装Alertmanager
2.安装Alertmanager
官网下载➥ https://prometheus.io/download/
这里我们选择alertmanager-0.26.0.linux-amd64.tar.gz
复制$ cd /usr/local/prometheus $ wget https://github.com/prometheus/alertmanager/releases/download/v0.26.0/alertmanager-0.26.0.linux-amd64.tar.gz1.2.下载完成后,用sha256sum校验一下安装包,没问题的话解压即可
复制$ sha256sum alertmanager-0.26.0.linux-amd64.tar.gz abd73e2ee6bf67d3888699660abbecba7b076bf1f9459a3a8999d493b149ffa6 $ tar xvf alertmanager-0.26.0.linux-amd64.tar.gz1.2.3.建议使用Systemd来管理守护进程Alertmanager服务
若文件路径或名字,和下方示例不同记得修改
复制$ vi /lib/systemd/system/alertmanager.service [Unit] Descriptinotallow=Alert Manager Wants=network-online.target After=network-online.target [Service] Type=simple User=root Group=root Restart=always ExecStart=/usr/local/prometheus/alertmanager-0.26.0.linux-amd64/alertmanager \ --config.file=/usr/local/prometheus/alertmanager-0.26.0.linux-amd64/alertmanager.yml \ --storage.path=/usr/local/prometheus/alertmanager-0.26.0.linux-amd64/data [Install] WantedBy=multi-user.target1.2.3.4.5.6.7.8.9.10.11.12.13.14.15.16.17.通知Systemd重新加载配置文件
复制$ systemctl daemon-reload1.启动alertmanager.service
复制$ systemctl start alertmanager.service1.若启动失败可自行排查journalctl -u alertmanager.service -f
访问地址
应用名称
地址
Alertmanager
http://172.17.137.104:9093/
Alertmanager界面如下
添加Prometheus配置
因为我们安装了Alertmanager,所以需要添加到Prometheus里面
复制$ vi /usr/local/prometheus/prometheus-2.45.0.linux-amd64/prometheus.yml1.把# - alertmanager:9093修改为localhost:9093
因为我们是装在同一个机器上,所以是localhost,若安装不在同一个机器上请修改为正确IP地址
复制# Alertmanager configuration alerting: alertmanagers: - static_configs: - targets: - localhost:9093 <--修改这里,b2b信息网注意缩进1.2.3.4.5.6.注意!yml文件是有缩进格式的,修改时不要打乱原有格式
在rule_files:添加- "alert.yml",前面缩进只需保留两格!
复制# Load rules once and periodically evaluate them according to the global evaluation_interval. rule_files: - "alert.yml" <--添加这里,注意缩进2格即可 # - "first_rules.yml" # - "second_rules.yml"1.2.3.4.5.增加触发器配置文件
编辑新文件alert.yml添加以下内容,注意格式缩进
复制$ vi /usr/local/prometheus/prometheus-2.45.0.linux-amd64/alert.yml groups: - name: Prometheus alert rules: # 任何实例超过30s无法联系的情况发出告警 - alert: 服务告警 expr: up == 0 for: 30s labels: severity: critical annotations: instance: "{{ $labels.instance}}" description: "{{ $labels.job}} 服务已关闭"1.2.3.4.5.6.7.8.9.10.11.12.13.14.检查一下配置文件,与下方一致即为成功
复制$ cd /usr/local/prometheus/prometheus-2.45.0.linux-amd64 $ ./promtool check config prometheus.yml Checking prometheus.yml SUCCESS: 1 rule files found SUCCESS: prometheus.yml is valid prometheus config file syntax Checking alert.yml SUCCESS: 1 rules found1.2.3.4.5.6.7.8.接下来重启一下Prometheus或重新加载配置文件
复制$ systemctl restart prometheus # 二选一即可 $ curl -X POST http://localhost:9090/-/reload1.2.3.再次访问http://172.17.137.104:9093/,并检查Status,确认没有问题
图片
3.安装Grafana
官网下载Grafana➥ https://grafana.com/grafana/download
进入官网后选择Linux,下方会展示出安装方式,这里选择二进制的方式安装
复制$ wget https://dl.grafana.com/enterprise/release/grafana-enterprise-10.1.1.linux-amd64.tar.gz $ tar -zxvf grafana-enterprise-10.1.1.linux-amd64.tar.gz1.2.创建 Systemd 服务
复制$ vi /lib/systemd/system/grafana-server.service [Unit] Descriptinotallow=Grafana server Documentatinotallow=https://doce.grafana.org [Service] Type=simple User=root Group=root Restart=on-abnormal ExecStart=/usr/local/prometheus/grafana-10.1.1/bin/grafana-server \ --cnotallow=/usr/local/prometheus/grafana-10.1.1/conf/defaults.ini \ --homepath=/usr/local/prometheus/grafana-10.1.1 [Install] WantedBy=multi-user.target1.2.3.4.5.6.7.8.9.10.11.12.13.14.15.16.通知 Systemd 重新加载配置文件
复制$ systemctl daemon-reload1.启动grafana-server.service
复制$ systemctl start grafana-server.service1.若启动失败可自行排查journalctl -u grafana-server.service -f
访问地址:
应用名称
地址
Grafana
http://172.17.137.104:3000/
图片
没问题安装成功!
4.安装node_exporter
下载node_exporter➥ https://prometheus.io/download/
下拉网页找到node_exporter选择对应文件名下载即可
复制$ wget https://github.com/prometheus/node_exporter/releases/download/v1.6.1/node_exporter-1.6.1.linux-amd64.tar.gz #验证一下是否下载完整 $ sha256sum node_exporter-1.6.1.linux-amd64.tar.gz $ tar -xvf node_exporter-1.6.1.linux-amd64.tar.gz1.2.3.4.创建 Systemd 服务
复制$ vi /lib/systemd/system/node_exporter.service [Unit] Descriptinotallow=node_exporter Documentatinotallow=https://prometheus.io/ After=network.target [Service] Type=simple User=root Group=root Restart=on-abnormal ExecStart=/usr/local/prometheus/node_exporter-1.6.1.linux-amd64/node_exporter [Install] WantedBy=multi-user.target1.2.3.4.5.6.7.8.9.10.11.12.13.14.通知 Systemd 重新加载配置文件
复制$ systemctl daemon-reload1.启动alertmanager.service
复制$ systemctl start node_exporter.service1.若启动失败可自行排查journalctl -u node_exporter.service -f
node_exporter访问地址
应用名称
地址
node_exporter
http://172.17.137.104:9100/metrics
添加Prometheus配置
安装完成后还需要添加Prometheus配置,为避免大家打错,这里采用追加写入
复制$ cat >> /usr/local/prometheus/prometheus-2.45.0.linux-amd64/prometheus.yml <<"EOF" # 在scrape_configs这行下面添加配置 - job_name: "node-exporter" scrape_interval: 15s static_configs: - targets: ["localhost:9100"] labels: instance: prometheus服务器 EOF1.2.3.4.5.6.7.8.9.重载Prometheus配置
复制$ curl -X POST http://localhost:9090/-/reload1.Prometheus web上检查一下 http://172.17.137.104:9090/点击Status->Targets
可以看到有node_exporter,以及可以检查下我们配置的触发器Alerts->勾选Inactive
至此,通过二进制安装Prometheus就到此完成!
三、使用Grafana
1. 添加Prometheus数据源
我们可以进入Grafana对监控的内容做一个图形的展示,登入http://172.17.137.104:3000/
图片
输入默认用户名admin,默认密码admin,之后会提示你修改密码,然后就成功登入Grafana
图片
进入后添加Prometheus的数据源,在Connections里有Data sources,总之找到Data sources即可
图片
点击Add data source选择Prometheus,香港云服务器进入配置
在红框处填写Prometheus地址,因为本文部署在本机,所以是localhost,填写完成后滑动页面到最下方,点击Save & test保存和测试
2.导入Grafana仪表盘
下载Grafana仪表盘➥ https://grafana.com/grafana/dashboards/
图片
红框框起来的就是我们需要下载的Node Exporter Full,如果首页没有展示的话,可以直接搜索
点击进去,选择Copy ID to clipboard复制ID
图片
进入http://172.17.137.104:3000/到Grafana上,选择Dashboards,点击New
选择Import
在红框处粘贴刚刚复制的,其实也就是1860,接着点击LOAD加载
图片
可以修改一下名字,在选择下Prometheus点击Import导入即可
图片
这样就完成了Grafana对Prometheus数据的展示
四、监控GreatSQL
不建议采用GreatSQL的root用户监控,因为root的权限非常大,所以我们进入GreatSQL先创建一个用于监控的用户
复制greatsql> CREATE USER exporter@localhost IDENTIFIED BY GreatSQL@666; greatsql> GRANT PROCESS,REPLICATION CLIENT,SELECT ON *.* TO exporter@localhost;1.2.接下来需要安装mysqld_exporter,本文依旧采用二进制方式安装
在https://prometheus.io/download/中找到mysqld_exporter,下载即可
复制$ wget https://github.com/prometheus/mysqld_exporter/releases/download/v0.15.0/mysqld_exporter-0.15.0.linux-amd64.tar.gz #验证一下是否下载完整 $ sha256sum mysqld_exporter-0.15.0.linux-amd64.tar.gz $ tar -xvf mysqld_exporter-0.15.0.linux-amd64.tar.gz1.2.3.4.创建一个连接数据库的文件.mysqld_exporter.cnf
复制$ vi /usr/local/prometheus/mysqld_exporter-0.15.0.linux-amd64/.mysqld_exporter.cnf #填入以下内容即可 [client] user=exporter password=GreatSQL@666 host=localhost port=33061.2.3.4.5.6.7.创建 Systemd 服务
复制$ vi /lib/systemd/system/mysqld_exporter.service [Unit] Descriptinotallow=Prometheus GreatSQL After=network.target [Service] Type=simple User=root Group=root Restart=always ExecStart=/usr/local/prometheus/mysqld_exporter-0.15.0.linux-amd64/mysqld_exporter \ --config.my-cnf=/usr/local/prometheus/mysqld_exporter-0.15.0.linux-amd64/.mysqld_exporter.cnf \ --collect.global_status \ --collect.auto_increment.columns \ --collect.info_schema.processlist \ --collect.binlog_size \ --collect.info_schema.tablestats \ --collect.global_variables \ --collect.info_schema.innodb_metrics \ --collect.info_schema.query_response_time \ --collect.info_schema.userstats \ --collect.info_schema.tables \ --collect.perf_schema.tablelocks \ --collect.perf_schema.file_events \ --collect.perf_schema.eventswaits \ --collect.perf_schema.indexiowaits \ --collect.perf_schema.tableiowaits \ --collect.slave_status \ --collect.perf_schema.replication_group_members \ --collect.perf_schema.replication_group_member_stats \ --web.listen-address=0.0.0.0:9104 [Install] WantedBy=multi-user.target1.2.3.4.5.6.7.8.9.10.11.12.13.14.15.16.17.18.19.20.21.22.23.24.25.26.27.28.29.30.31.32.33.34.通知 Systemd 重新加载配置文件
复制$ systemctl daemon-reload1.启动alertmanager.service
复制$ systemctl start mysqld_exporter.service1.若启动失败可自行排查journalctl -u mysqld_exporter.service -f
访问一下看看能否成功http://172.17.137.104:9104
1.添加Prometheus配置
安装完成后还需要添加Prometheus配置,为避免大家打错,这里采用追加写入
复制$ cat >> /usr/local/prometheus/prometheus-2.45.0.linux-amd64/prometheus.yml <<"EOF" # mysqld-exporter配置 - job_name: "mysqld-exporter" static_configs: - targets: ["localhost:9104"] labels: instance: prometheus服务器 EOF1.2.3.4.5.6.7.8.重载Prometheus配置
复制$ curl -X POST http://localhost:9090/-/reload1.Prometheus web上检查一下 http://172.17.137.104:9090/,点击Status->Targets

2.增加触发器配置文件
编辑prometheus.yml在rule_files:添加- "alert.yml",前面缩进只需保留两格!
复制$ vi /usr/local/prometheus/prometheus-2.45.0.linux-amd64/prometheus.yml # Load rules once and periodically evaluate them according to the global evaluation_interval. rule_files: - "alert.yml" - "rules/*.yml" <-添加这里,注意缩进2格即可 # - "first_rules.yml" # - "second_rules.yml"1.2.3.4.5.6.7.8.表示把rules文件夹下的所有yml文件都导入进来
复制$ mkdir /usr/local/prometheus/prometheus-2.45.0.linux-amd64/rules $ vi /usr/local/prometheus/prometheus-2.45.0.linux-amd64/rules/mysqld.yml groups: - name: GreatSQL rules: # 任何实例超过30s无法联系的情况发出告警 - alert: GreatSQLDown expr: mysql_up == 0 for: 30s labels: severity: critical annotations: summary: "GreatSQL Down,实例:{{ $labels.instance}}" description: "连接不上GreatSQL了,当前状态为:{{ $value}}"1.2.3.4.5.6.7.8.9.10.11.12.13.14.类似的告警信息都可以自行编写
检查一下配置文件,出现SUCCESS: prometheus.yml is valid prometheus config file syntax即为成功
复制$ cd /usr/local/prometheus/prometheus-2.45.0.linux-amd64 $ ./promtool check config prometheus.yml Checking prometheus.yml SUCCESS: 2 rule files found SUCCESS: prometheus.yml is valid prometheus config file syntax Checking alert.yml SUCCESS: 1 rules found Checking rules/mysqld.yml SUCCESS: 1 rules found1.2.3.4.5.6.7.8.9.接下来重启一下 Prometheus 或重新加载配置文件
复制$ systemctl restart prometheus # 二选一即可 $ curl -X POST http://localhost:9090/-/reload1.2.3.再次访问http://172.17.137.104:9093/,并检查Status,确认没有问题
3.导入Grafana仪表盘
展示 Prometheus 从 mysql_exporter 收集到的数据,添加仪表盘ID7362
图片
修改名称后点击Import即可
图片
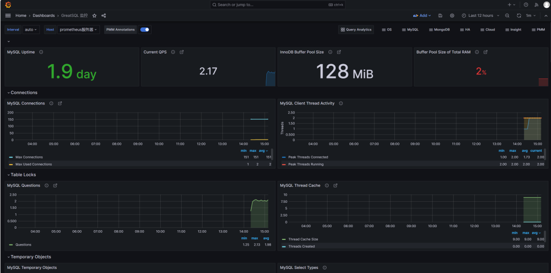
可以看到页面中已经展示了许多内容,例如GreatSQL数据库运行的时间,QPS值,InnoDB Buffer Pool Size,Buffer Poll of Total RAM等
这里Buffer Poll of Total RAM值有些低,说明设置的InnoDB buffer pool大小不对,应该设置约占用总内存的50%到75%,这样可以合理利用内存,提高缓存命中率。
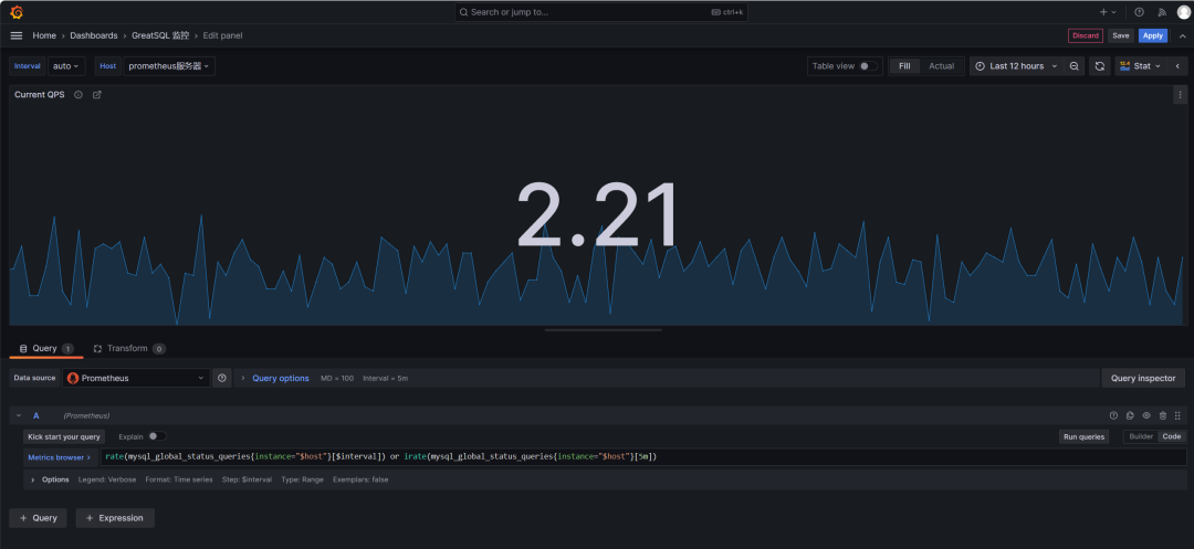
来简单看几个监控项目的意义和内容
MySQL Connections,监控GreatSQL的连接数,有最大连接数及最大使用连接数MySQL Client Thread Activity,监控GreatSQL的活动线程数,有连接线程数(Threads Connected)和运行线程数(Threads Running)MySQL Table Locks,监控GreatSQL的表锁,我们可以看到GreatSQL从存储引擎请求了多少表级锁。在InnoDB的情况下,很多时候锁实际上可能是行锁,因为它只在少数特定情况下使用表级锁。比较“立即锁定”和“等待锁定”最有用。如果等待的锁数正在上升,则表示存在锁争用。否则,锁立即上升和下降是正常活动。查看下QPS是如何监控的,鼠标移动到内容的右上角,会出现三个点,点击Edit,进入编辑
图片
可以看到如下内容
图片
这段监控规则中使用了rate()和irate()函数来计算GreatSQL queries状态计数器的速率。
mysql_global_status_queries{instance="$host"} 表示提取实例host的queries全局状态计数器。rate()函数计算该计数器在$interval时间段内的每秒速率。irate()函数计算该计数器在最近5分钟的每个瞬时速率。或运算符表示取这两者中的较大值。如果觉得你想监控的内容没有你想要的,可以点击右上角Add,点击Visualization添加监控内容
图片
例如我想添加一个group_replication_flow_control_countMGR累计触发流控的次数,在Select metric中搜索想监控的状态,
图片
label标签
Label filters用于过滤和选择时间序列数据。它可以针对特定的标签值来选择显示哪些时间序列。
例如instance="192.168.1.1:9090"表示只选择instance标签值为"192.168.1.1:9090"的时间序列。
可以在Grafana的面板中使用Label filters字段来指定过滤条件,其作用主要包括:
选择特定实例的数据:如instance="A" 只看实例A的数据查看特定模式匹配的实例:如instance=~"10\\.8\\..*"选取符合模式的实例查看某个状态的序列:state="200" 只看状态码为200的组合多个标签进行过滤: instance=~"1\\d\\.8\\..*",state!="500"也可以直接输入PromQL进行各种复杂过滤Operations
Operations选项允许对查询结果进行各种操作,常用的操作及含义如下:
Rate:计算计数器的增长速率,常用于计数器指标的速率转换,如QPS。Delta:计算时间序列的增量变化值。Derivative:计算时间序列的一阶导数,表示瞬时变化率。Integral:对时间序列求积分,计算面积图。Aggregation:对结果series做聚合,如平均,最大最小值等。Transform:进行数学变换,如log等。Aliasing:结果串进行重命名。Group by:分组归类。我们可以选中Metric后,在Operations下拉列表中选择所需要的计算操作。这些操作无需修改PromQL查询语句,在结果集上进行,可以方便地衍生出新的时间序列。例如可以将 COUNTER 计数器转换为 QPS 速率等。这为Grafana提供了灵活的统计和分析能力。
添加完成参数后点击Apply应用即可,回到界面上就可以看到刚刚添加的监控项了
图片
记得要对整个仪表盘也保存,点击右上角图标如下所示,保存即可
图片
也可以对表的情况进行监控,只需导入仪表盘ID9625
图片
至此,通过Prometheus监控GreatSQL到此结束,下部文章将介绍如何使用告警功能